WattBox is becoming the intelligence at the heart of every install. With the new Power Insights Dashboard, at no extra cost, installers can track outlet-level performance, uncover energy inefficiencies, and analyze data trends that impact uptime. Paired with OvrC for remote management, scheduling, and automation, WattBox gives pros a smarter, more connected way to deploy, monitor, and maintain power.
Power issues aren’t always obvious. Devices reboot, systems drop offline, and it can be unclear whether the problem is the device, the power, or something else. The Power Insights Dashboard is designed to remove some of that guesswork.

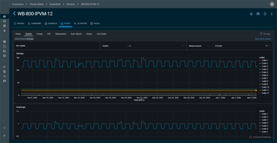
See Power Trends That Matter
Power Insights highlights meaningful trends so you can quickly identify patterns that impact uptime.
This approach keeps the dashboard fast and readable while giving you the insights needed to troubleshoot effectively.
Make Decisions Before Problems Escalate
With actionable insights in hand, you can prevent downtime, reduce service calls, and keep systems performing at their best.
Gain Visibility at Every Level
Whether it’s outlet-level control or device-level insights, Power Insights gives you the visibility you need.
All of this works seamlessly with OvrC, keeping monitoring, control, scheduling, and automation in one place.
Learn How to Leverage Your Data
For pros who want to go deeper, the Power Insights Dashboard User Guide shows how data is collected and how to read the charts.